2020 年度 OSS リテラシ 3 : センサーの較正 (超簡易版)

はじめに

センサーの出力値には必ず誤差が含まれる. 基準からの絶対誤差を精度 (Accuracy) と言い, センサーのデータシートで確認することができる. 例えば Si7021 のデータシート からは, 温度の絶対誤差は ± 0.4℃であることがわかる.

利用するセンサーの 1 つ 1 つについて特性を調べて補正式を作ればセンサー同士の「相対的な精度」を上げることができる. 例えば京都大学の酒井教授のグループでは 利用するセンサーについて徹底的に較正を行い, センサ同士の相対的な精度を精度の 1/10 程度まで押さえ込んでいる.

しかしながら, 今回は較正にかける時間的余裕がないため, 「センサーが壊れていないか」「精度がデータシート通りになっているか」を把握することを目的とする.

前準備

ラズパイを起動したときにセンサーからデータを取得してサーバに送るスクリプトを 自動的に起動するようにする. 以下の例ではホームディレクトリに置かれた sensor.sh を起動する方法である. 起動したあと, 2 分ほど時間を開けてからスクリプトを実行すると良い.

$ crontab -e

  (末尾に追加)
  @reboot  sleep 120; bash sensor.sh

テスト方法

今回は Si7021 (温度と湿度) の観測値を較正することにする.

3 名程度で 1 チームとする. 全員のセンサーを隣接させ, ほぼ同じ場所の温度・湿度の計測を行う. センサーがある付近の空気をよくかき混ぜるために, 団扇や下敷きなどで風を送ると良い.

比較検討を行う上で, 全員のデータを 1 つのサーバに送ると都合が良い. 誰か代表者を決めて, 代表者のサーバに全部のデータを送るよう設定してみよ. データをサーバに送るシェルスクリプト (sensor.sh) に, 代表者のサーバへデータを送るという設定を追加すると良い

もし, ケーブルが短くてセンサー同士を隣接させづらい場合は, 1 m の長いケーブルを使うと良い. 但し, センサーによっては長いケーブルを使う場合には値が取れないことがあるのに注意せよ (i2c はノイズに弱いため). その場合は長いケーブルを使う人を交代するなど, 臨機応変にうまく対応して欲しい.

また, 時間的な余裕があれば, センサーをドライヤーで温めたり, センサーを保冷剤に近づけてみること (決してセンサーを保冷剤に触れさせないこと. 水に濡れると壊れる).

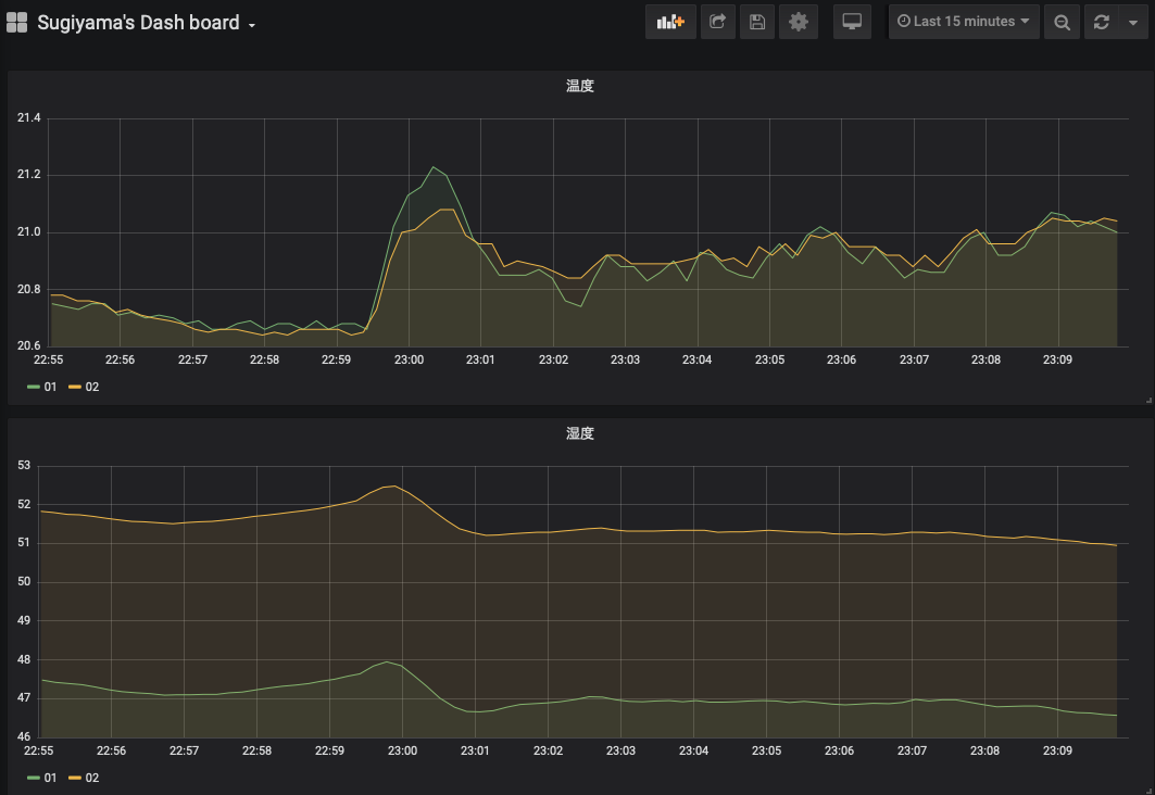
データの確認 (1)

grafana でチーム全員のデータを時系列プロットし, その値が大きくずれていないことを確認する. 各チームで適宜ダッシュボードを作成すること. なお, ダッシュボードには少なくとも 温度と湿度の 2 つを示すこと.

得られた結果から, センサー間の誤差がどの程度か把握すること. また, もし値の大きく外れるセンサーがあれば教員に報告すること.

データの確認 (2)

較正を行う際は時系列プロットで比べるよりも, 散布図を作る方が一般的である. 代表者の Si7021 センサーを基準として, 横軸を基準センサーの値, 縦軸を基準センサーからのずれとする. 較正に使う物理量は温度と湿度とする. なお, センサーごとに散布図に打つ点の色を変えること (3 人組みの場合, 2 色の点が打たれることになる) .

grafana では散布図は作れないため, grafana から各人のデータを csv ファイルに出力し, それを Windows 上のエクセルや Linux 上の gnuplot で散布図にする. csv を作る方法は後述する. Ruby から gnuplot を使う方法は, gnuplot のインストールとグラフの描画 を参照のこと.

csv の出力方法 (1) : データベース (MySQL) からテーブルの値を CSV 出力

mysqldump コマンドを使って csv ファイルを出力することができる. このコマンドは mysql ユーザ権限でファイルを作成するので, /tmp などの全ユーザに書き込み権限があるディレクトリに出力する必要がある. --tab オプションで出力先のディレクトリを指定する.

$ mysqldump -u hogehoge -p --tab=/tmp --fields-terminated-by=, iotex monitoring

上記の例では, /tmp/monitoring.txt というファイルが作成される. mysqldump ではテーブルの全データをダンプするので, テーブルのデータの一部のみを csv ファイルに保存する用途には向かない.

csv の出力方法 (2) : grafana を使う場合

grafana でグラフのタイトル部分を右クリックすると, データを csv に出力することができる (下図). また Windows PC で "CSV export" を行うとファイルが Windows 上に保存されるので, エクセルなどで解析したい場合は手間がかからない. Export CSV で "Mode : Series as rows" を選ぶと良い.

csv からの散布図作成での注意事項

grafana から "Mode : Series as rows" で CSV を作った場合, series カラムの番号でセンサーが区別されている. 適宜データを折り返して 同じ時刻で値の差を計算する. Excel ファイルの例を学内の wbt に置くので, それを参照して欲しい.

課題

上記で作成したダッシュボードのスナップショットと散布図, さらにはそれらの図から言えることを文書にまとめて wbt にて提出せよ. チームメンバー全員同じ図を提出するので構わない (代表者のみ提出する形にしないこと).